심층 분석: 4대 Perp DEX의 현황 및 데이터 비교
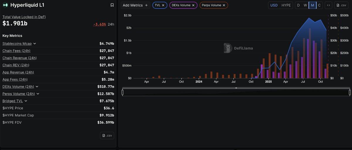
원저자: Stacy Muur , DeFi
CryptoLeo( @LeoAndCrypto ) 의 원문 번역

Perp DEX 지위를 둘러싼 경쟁이 계속되고 있으며, 현재 Hyperliquid, Aster, Lighter, 그리고 EdgeX 등 4대 Perp DEX가 선두 자리를 차지하고 있습니다. 암호화폐 분석가 Stacy Muur는 거래량, 미결제약정, 거래 활동 및 배경 정보를 바탕으로 이 네 가지 온체인 계약 애플리케이션의 현재 상태, 장점, 그리고 미래를 분석합니다. 아래 기사는 Odaily Planet Daily에서 번역했습니다.
2025년 Perp DEX 시장은 상당한 성장을 경험했습니다. 2025년 10월, Perp DEX의 월 거래량은 처음으로 1조 2,000억 달러를 돌파하며 개인 투자자, 기관 투자자, 벤처 캐피털리스트들의 관심을 끌었습니다.

지난 한 해 동안 Hyperliquid는 5월 기준 온체인 무기한 계약 거래량의 71%를 차지하며 지배적인 위치를 유지했습니다. 하지만 11월, 새로운 도전자인 Perp DEX가 진입하면서 Hyperliquid의 시장 점유율은 20%로 급락했습니다. 나머지 세 거대 기업은 다음과 같습니다.
라이터: 27.7%
아스테르: 19.3%
엣지엑스: 14.6%
빠르게 진화하는 Perp DEX 생태계에서 4개의 주요 프로젝트가 Perp DEX 생태계의 지배권을 놓고 경쟁하고 있습니다.
Hyperliquid: 온체인 계약의 베테랑;
Aster – 거래량이 엄청난 플랫폼
라이터 - 수수료 없는 ZK 네이티브 디스럽터
edgeX – 기관 투자자들의 지원을 받는 다크호스.
이 심층 조사에서는 과대광고와 현실을 구분하고, 각 플랫폼의 기술, 지표, 논란, 장기적 실행 가능성을 분석합니다.
1부: 하이퍼리퀴드 – 의심할 여지 없는 왕
하이퍼리퀴드는 업계를 선도하는 온체인 계약 거래소로 자리매김했으며, 최고 시장 점유율은 71%를 넘어섰습니다. 경쟁사들이 빠르게 성장하는 거래량으로 일시적으로 주목을 받았지만, 하이퍼리퀴드는 여전히 Perp DEX 생태계의 핵심입니다.

기술적 기반
하이퍼리퀴드의 독보적인 입지는 혁신적인 아키텍처 설계 결정에서 비롯되었습니다. 바로 파생상품 거래에 특화된 맞춤형 레이어 1 블록체인을 구축하는 것입니다. 이 플랫폼의 HyperBFT 합의 메커니즘은 초당 20만 건의 거래 처리 속도와 1초 미만의 최종 주문 처리 속도를 제공하며, 이는 중앙 집중식 거래소와 비슷하거나 심지어 이를 능가합니다.
공석의 실제 검증
경쟁사들이 높은 24시간 거래량을 발표하는 경우가 많지만, 실제 자본 투입을 보여주는 진정한 지표는 미결제약정(OI)입니다. OI는 미결제약정의 총 가치입니다. 거래량은 거래량을 반영하는 반면, 미결제약정은 플랫폼에서 사용자가 포지션을 유지하려는 의지를 나타냅니다.
21Shares의 데이터에 따르면 2025년 9월 기준:
아스테르는 전체의 약 70%를 차지했다.
하이퍼리퀴드는 일시적으로 10% 정도로 떨어졌습니다.
그러나 이러한 지배력은 거래량에만 반영되는데, 거래량은 인센티브, 리베이트, 시장 조성자 변경 또는 개편을 통해 가장 쉽게 왜곡되는 지표입니다.
최신 24시간 미결제약정 데이터:
하이퍼리퀴드: 80억 1,400만 달러
애스터: 23억 2,900만 달러
라이터: 15억 9,100만 달러
edgeX: 7억 8,041만 달러.
총 OI(상위 4개): 127억 1,400만 달러, Hyperliquid의 점유율: 약 63%
이는 Hyperliquid가 주요 Perp DEX에 대한 미결제 약정의 약 2/3를 보유하고 있다는 것을 의미하며, Aster, Lighter, edgeX의 합계를 초과합니다.
미결제약정 시장점유율(24시간 벤치마크)
하이퍼리퀴드: 63.0%
아스테르: 18.3%
라이터: 12.5%
엣지엑스: 6.1%
이 지표는 트레이더가 단순히 인센티브를 받거나 빈번하게 거래하는 것이 아니라, 하룻밤 사이에 자금을 보유하는지 여부를 반영합니다.
초유동성: 높은 OI/거래량 비율(약 0.64)은 거래량의 상당 부분이 활발하고 지속적인 포지션으로 전환된다는 것을 나타냅니다.
Aster & Lighter: 낮은 비율(약 0.18 및 약 0.12)은 거래 회전율은 높지만 남아 있는 자본이 상대적으로 적음을 나타냅니다. 이는 지속 가능한 유동성의 신호라기보다는 일반적으로 인센티브 중심 활동의 특징입니다.
전반적인 개요:
-24시간 거래량은 단기 거래 활동을 반영합니다.
- 계약 포지션(24시간)은 여전히 위험에 처해 있는 자금을 보여줍니다.
-OI/거래량(24시간)은 실제 거래량과 인센티브 기반 거래량의 비율을 보여줍니다.
모든 OI 기반 지표를 기준으로 볼 때 Hyperliquid는 아키텍처 측면에서 선두를 달리고 있습니다.
- 가장 높은 미결제약정;
- 계약 마진의 최대 점유율
-최적의 OI/거래량 비율;
-OI는 다른 세 플랫폼을 합친 것보다 더 큽니다.
거래량 순위는 변동하지만, 미결제약정은 실제로 시장 선두주자를 나타냅니다.
10.11 스트레스 테스트
2025년 10월 11일 청산 사건 당시 190억 달러 규모의 포지션이 청산되었으며, Hyperliquid는 거래량 급증을 처리하면서도 완벽한 가동 시간을 유지했습니다.
기관 인증
21Shares는 자사의 Hyperliquid(HYPE) 상품을 미국 증권거래위원회(SEC)에 제출하고 스위스 증권거래소에 규제 대상 HYPE ETP를 상장했습니다. 이러한 동향은 CoinMarketCap을 비롯한 시장 분석 기관들의 보고에 따르면, HYPE에 대한 기관 투자자의 참여가 증가하고 있음을 시사합니다. HyperEVM 생태계 또한 확장되고 있지만, 공개된 데이터로는 "180개 이상의 프로젝트" 또는 "41억 달러의 TVL"과 같은 정확한 수치를 확인할 수 없습니다.
CoinMarketCap과 유사한 추적 기관에서 보고한 최근 신고, 거래소 상장 및 생태계 성장에 따르면 Hyperliquid는 강력한 추진력을 보여주고 기관 인지도가 높아지고 있으며, 선도적인 DeFi 파생상품 플랫폼으로서의 입지를 공고히 하고 있습니다.
2부: 애스터 - 폭발적인 성장의 새로운 별
2025년 초 출시된 Aster는 BNB 체인, Arbitrum, 이더리움, 그리고 솔라나 사용자들에게 자산 브릿징 없이 고속, 고레버리지 파생상품 거래를 제공하는 것을 목표로 하는 멀티 체인 무기한 계약 거래소입니다. 이 프로젝트는 처음부터 시작된 것이 아닙니다. 2024년 말 Asterus와 APX Finance가 합병하여 APX의 작동 무기한 계약 엔진과 Asterus의 유동성 기술을 결합하면서 시작되었습니다.
폭발적인 성장
ASTER는 2025년 9월 17일 $0.08의 초기 가격으로 출시되었습니다. 일주일 만에 $2.42까지 급등하며 2,800% 상승했습니다. 일일 거래량은 700억 달러를 돌파하며 당시 Perp DEX 시장을 장악했습니다.
YZi Labs가 Aster에 투자했고, CZ가 이에 대해 트윗을 올리면서 토큰 가격이 급등했습니다. 첫 30일 동안 Aster의 거래량은 3,200억 달러를 돌파했으며, 한때 DEX 시장 점유율의 50% 이상을 차지했습니다.

DefiLlama가 선반에서 제거되었습니다.
2025년 10월 5일, DefiLlama는 Aster 플랫폼의 거래량이 바이낸스와 거의 완벽하게 일치한다는 사실(1:1 상관관계)을 발견하고 핵심 Aster 데이터를 제거했습니다. 실제 환율은 자연스럽게 변동하며, 바이낸스 거래량과 완벽한 양의 상관관계를 보인다는 것은 데이터에 의문이 있음을 시사합니다.
데이터:
거래량 모델은 Binance(XRP, ETH, 모든 거래 쌍)와 완전히 일치합니다.
단 6개의 지갑이 ASTER 토큰의 96%를 통제했습니다.
볼륨/온라인 활동 비율이 58 이상(정상값 = 3 미만)에 도달합니다.
이후 ASTER의 가격은 2.42달러에서 현재 1.05달러로 폭락했습니다.
애스터의 방어
Aster CEO 레너드는 해당 연결이 단순히 바이낸스에 대한 헤지거래를 노리는 "에어드랍 사냥꾼들"에 불과하다고 주장했습니다. 몇 주 후, Aster는 해당 플랫폼에 재상장되었지만, DefiLlama는 "Aster 플랫폼 데이터는 검증할 수 없다"고 경고했습니다.
실제 제공되는 기능
Aster는 1001배 레버리지, 숨겨진 주문, 멀티 체인 지원(BNB, ETH, Solana), 그리고 수익률 담보 등 독보적인 기능을 자랑합니다. Aster는 개인정보 보호를 위해 영지식 증명(Zero-Knowledge Proof) 방식으로 Aster 체인을 구축하고 있습니다.
평가하다
애스터는 CZ의 과대광고와 거래량 증가를 통해 막대한 가치를 얻었지만, 실질적인 인프라 구축에는 실패했습니다. 바이낸스의 지원 덕분에 살아남을 수는 있겠지만, 평판은 손상되었습니다.
트레이더의 경우: 이는 실제 성장보다는 CZ의 이야기에 베팅하는 것이므로 위험성이 높습니다.
3부: 라이터 - 유망한 기술, 의심스러운 지표
전직 Citadel 엔지니어가 설립하고 Peter Thiel, a16z, Lightspeed(15억 달러의 기업 가치로 6,800만 달러를 모금)의 지원을 받는 Lighter는 영지식 증명을 사용하여 모든 거래를 암호학적으로 검증합니다.
이더리움 L2 블록체인인 Lighter는 "탈출구"(안전 밸브로 이해될 수 있음)를 통해 이더리움의 보안을 계승합니다. 플랫폼에 문제가 생기면 사용자는 스마트 계약을 통해 자금을 회수할 수 있으며, 이는 다른 L1 애플리케이션 체인에는 없는 보안 보장입니다.
2025년 10월 2일에 출시된 TVL은 몇 주 만에 11억 달러를 달성했고, 일일 거래량은 70~80억 달러에 달했으며 사용자 수는 56,000명이 넘었습니다.
0 비용 = 공격적인 플레이 스타일
Lighter는 주문과 완료에 대해 모두 0%의 수수료를 부과합니다. 이로 인해 수수료에 민감한 모든 거래자는 다른 경쟁 플랫폼이 시대에 뒤떨어졌다고 생각하게 됩니다.
전략은 간단합니다. 지속 불가능한 경제 모델을 통해 시장 점유율을 확보하고, 충성도를 구축한 다음 수익을 창출하는 것입니다.

10.11 스트레스 테스트
메인넷 출시 후 10일 만에 암호화폐 시장은 최대 규모의 청산 사태를 경험했으며, 190억 달러가 청산되었습니다.
장점: 이 시스템은 5시간 동안의 혼란스러운 상황을 성공적으로 처리했으며, 경쟁자가 철수했을 때 LLP가 유동성을 제공했습니다.
문제: 데이터베이스가 5시간 후에 충돌하여 플랫폼이 4시간 동안 오프라인 상태가 되었습니다.
부정적인 요소: LLP는 손실을 입었지만 Hyperliquid의 HLP와 EdgeX의 eLP는 수익을 냈습니다.
창립자 블라드 노바코브스키: 데이터베이스 업그레이드는 일요일로 예정되어 있었지만, 금요일의 변동성으로 인해 기존 시스템이 먼저 파괴되었습니다.
거래량 문제
다음 수치는 점수를 높이는 행동을 보여줍니다.
24시간 거래량: 127억 8천만 달러
미결제약정: 15억 9,100만 달러
거래량/OI 비율: 8.03
3점 미만의 점수는 건강 상태가 양호함을 나타내고, 5점 이상의 점수는 의심을 나타내며, 8.03은 극단적인 경우를 나타냅니다.
배경 정보:
하이퍼리퀴드: 1.57 (표준 천연)
EdgeX: 2.7(중간)
애스터: 5.4 (높음)
라이터: 8.03 (에어드랍 파밍용)
트레이더는 실제 포지션을 유지하는 대신, 크레딧을 획득하기 위해 포지션을 빠르게 구축함으로써 거래량 1달러마다 8달러의 수익을 낼 수 있습니다.
30일 데이터에 따르면 거래량은 2,940억 달러, OI는 470억 달러, 비율은 6.25로 여전히 매우 높습니다.
에어드랍 문제
Lighter의 포인트 프로그램은 매우 매력적이며, 포인트는 TGE(2025년 4분기/2026년 1분기) 시 LITER 토큰으로 전환됩니다. 장외시장의 가격대는 $5~$100 이상이며, 수만 달러에 달하는 잠재적 에어드랍 가치를 고려하면 이처럼 높은 거래량은 놀라운 일이 아닙니다.
핵심 질문: TGE 이후 어떤 일이 일어날까요? 사용자들이 계속 머물까요, 아니면 떠나서 거래량이 급격히 감소할까요?
평가하다
장점:
최첨단 기술(ZK 검증)
비용은 전혀 들지 않고, 실질적인 경쟁 우위를 확보할 수 있습니다.
이더리움의 안전한 상속;
최고의 팀과 지원.
초점 포인트:
8.03/OI의 거래량은 막대한 이익실현을 나타냅니다.
LLP는 스트레스 테스트 중에 손실을 입었습니다.
4시간 동안의 서비스 중단으로 인해 의문이 제기되었습니다.
에어드롭 이후의 유지율은 확인할 수 없습니다.
이 모델과 애스터 모델의 주요 차이점은 높은 비율이 체계적인 사기가 아니라 공격적이지만 일시적인 인센티브를 반영한다는 것입니다.
요약하자면, 라이터는 세계적인 기술력을 보유하고 있지만, 데이터는 좋지 않습니다. 농부들을 실제 사용자로 전환할 수 있을까요? 기술적으로는 가능하지만, 과거 경험에 비추어 볼 때 그다지 현실적이지는 않습니다.
농부들에게 TGE는 좋은 기회를 제공합니다.
투자자 여러분께: TGE 이후 2~3개월을 기다려서 거래량이 지속될 수 있는지 살펴보세요.
확률 분석: 상위 3개 플랫폼 중 하나가 될 확률은 40%이고, 또 다른 기술적으로 강력한 이익을 추구하는 플랫폼이 될 확률은 60%입니다.
4부: EdgeX – 서비스 제공업체 및 전문가
앰버 그룹의 제도적 이점
EdgeX는 완전히 다른 모델을 기반으로 운영됩니다. 50억 달러 규모의 자산을 운용하는 Amber Group의 인큐베이터에서 시작하여 Morgan Stanley, Barclays, Goldman Sachs, Bybit 출신 전문가들로 구성되어 있습니다. EdgeX 팀은 암호화폐 초보자가 아니라 TradeFi 출신 전문가들로 구성되어 DeFi 분야에 기관 전문 지식을 제공합니다.
앰버의 시장 조성 DNA는 EdgeX에 그대로 반영되어 있습니다. 풍부한 유동성, 낮은 스프레드, 그리고 중앙 집중형 거래소에 버금가는 거래 체결 품질을 갖추고 있습니다. 2024년 9월에 출시된 이 플랫폼의 목표는 단 하나, 자체 커스터디를 희생하지 않고도 중앙 집중형 거래소 수준의 성과를 달성하는 것입니다.
EdgeX는 StarkEx(StarkWare의 ZK 엔진)를 기반으로 구축되었으며, 10밀리초 미만의 지연 시간으로 초당 20만 건의 주문을 처리합니다. 이는 Binance의 속도와 비슷합니다.
Hyperliquid보다 비용이 저렴합니다.
EdgeX는 비용 측면에서 Hyperliquid보다 우수합니다.
비용:
EdgeX 주문 완료율: 0.038%, Hyperliquid: 0.045%
EdgeX 주문장 개설: 0.012% vs Hyperliquid: 0.015%
월 거래량이 1,000만 달러인 거래자의 경우 Hyperliquid와 비교했을 때 연간 7,000~10,000달러를 절약할 수 있습니다.
또한 소매 투자자(주문 금액이 600만 달러 미만)에게 더 나은 유동성을 제공하고, 경쟁사에 비해 스프레드가 작고 슬리피지가 낮습니다.
실제 소득, 건강 지표
Lighter의 무료 모델이나 Aster의 데이터 급증과 달리 EdgeX는 실질적이고 지속 가능한 수익을 제공합니다.
현재 지표:
TVL: 4억 8,970만 달러
24시간 거래량: 82억 달러
미결제약정: 7억 8천만 달러
30일 매출: 4,172만 달러(2분기 대비 147% 증가)
연간 매출: 5억 900만 달러(Hyperliquid에 이어 두 번째)
거래량/OI 비율: 10.51(우려)
10.51은 끔찍해 보입니다. 하지만 맥락이 중요합니다. EdgeX는 유동성 확보를 위해 공격적인 포인트 프로그램을 출시했고, 플랫폼이 성숙해짐에 따라 그 비율은 꾸준히 증가해 왔습니다. 더 중요한 것은 EdgeX가 꾸준히 건전한 수익을 유지해 왔다는 것입니다. 이는 플랫폼에 에어드랍을 하는 사람들뿐만 아니라 진정한 트레이더들이 있다는 것을 증명합니다.

10.11 스트레스 테스트
EdgeX는 10월 11일 폭락(190억 달러가 청산됨)에도 불구하고 매우 좋은 성과를 보였습니다.
중단 없음(라이터가 4시간 동안 꺼져 있었음)
eLP Vault는 수익성을 유지하고 있습니다(Lighter LLP는 손실을 보고 있습니다).
LP의 연간 수익률은 57%(업계 최고 수준)입니다.
중요한 순간에 eLP는 뛰어난 위험 관리 역량을 보여주며 극심한 변동성에서 수익을 창출한 반면, 경쟁사들은 생존을 위해 고군분투했습니다.
EdgeX의 독특한 기능
멀티체인 유연성: Ethereum, Arbitrum, BNB 체인을 지원합니다.
USDT와 USDC를 담보로 사용;
크로스체인 입금 및 출금(Hyperliquid는 Arbitrum만 지원합니다).
최고의 모바일 경험: 공식 iOS 및 Android 앱(Hyperliquid에는 이 기능이 없습니다). 깔끔하고 간편한 사용자 경험으로 포지션 관리가 간편합니다.
아시아 시장 집중: 현지 지원 및 코리아 블록체인 위크 행사를 통해 한국 및 아시아 시장에 전략적으로 진출하십시오. 동일한 사용자를 두고 경쟁사와 경쟁하는 동시에, 서비스가 부족한 지역을 공략하십시오.
포인트 프로그램:
거래량의 60%
추천율 20%
10% TVL/금고;
10% 청산/OI.
우리는 "점수를 높이는 거래에 대해서는 보상하지 않습니다."라고 명시적으로 밝혔습니다.
이 점은 또한 거래량/OI 비율의 증가를 보여주는 데이터에서도 입증되는데, 이는 허점을 악용하는 데 초점을 맞춘 프로젝트의 데이터와는 다릅니다.
도전
시장 점유율: 전체 DEX 미결제약정의 5.5%에 불과합니다. 추가적인 성장을 위해서는 매우 매력적인 인센티브를 제공하거나 상당한 파트너십을 구축해야 합니다.
핵심 기능 없음: Edge X는 여러 면에서 훌륭하지만, 특별히 뛰어난 기능은 없습니다. "비즈니스급" 제품으로 모든 면에서 안정적인 성능을 보이지만, 혁신적인 기능은 없습니다.
가격 경쟁 불능: Lighter의 무료 서비스로 인해 EdgeX의 "Hyperliquid보다 저렴하다"는 장점이 설득력이 떨어집니다.
TGE의 출시 시기는 더 늦습니다. 경쟁사보다 늦은 2025년 4분기로 예정되어 있어 초기 에어드롭에 대한 과대광고 기회를 놓쳤습니다.
평가하다
EdgeX는 전문가가 선택하는 상품이지, 개인 투자자가 투자 대상으로 삼는 상품이 아닙니다.
장점:
- 기관 지원(앰버 그룹 유동성)
- 실제 수익(연간 수익 5억 900만 달러)
- 최고의 금고 수익률(APY 57%, 시장 폭락 시에도 여전히 수익성 있음)
- Hyperliquid보다 비용이 저렴함
- 깨끗한 지표(시장 조작 스캔들 없음)
- 멀티체인 유연성 + 최고의 모바일 애플리케이션
초점 포인트:
- 시장점유율이 낮음(전체의 5.5%)
- 거래량/OI는 10.51이었습니다(개선되었지만 여전히 비교적 높았습니다).
- 독특한 차별화 이점이 없음
- 무료 플랫폼과 경쟁할 수 없음
EdgeX는 다음에 적합합니다.
- 지역적 지원을 모색하는 아시아 상인들
- 앰버그룹의 유동성에 대해 낙관적인 기관 사용자
- 보수적인 거래자는 검증된 위험 관리 접근 방식을 우선시해야 합니다.
- 모바일 우선 트레이더;
- 안정적인 수익을 추구하는 LP 투자자.
요약하자면, EdgeX는 아시아 시장, 기관 투자자, 그리고 보수적인 트레이더들을 대상으로 10~15%의 시장 점유율을 확보할 것으로 예상됩니다. 이는 Hyperliquid의 지배력을 위협하지는 않겠지만, EdgeX가 지속 가능하고 수익성 있는 틈새 시장을 구축하고 있기 때문에 굳이 위협할 필요는 없습니다.
이것을 "DEX의 크라켄"이라고 생각해 보세요. 가장 크거나 가장 화려하지는 않지만, 과대광고보다 실행 품질을 중시하는 현명한 사용자로부터 견고하고 전문적이며 신뢰를 받습니다.
농부들에게는 기회가 적당하고, 시장 포화도는 경쟁자에 비해 낮습니다.
투자자에게: 소액으로도 분산 투자가 가능합니다. 위험은 낮지만 수익률도 높습니다.
비교 분석: 퍼프 DEX 논쟁

기존 데이터를 기반으로 추정
거래량/OI 비율 분석
산업 표준: 건강 비율 ≤ 3
하이퍼리퀴드: 1.57은 강력한 자연적 거래 패턴을 나타냅니다.
애스터: 4.74, 비교적 높은 값으로, 빈번한 인센티브 활동을 반영합니다.
라이터: 8.19, 높은 비율은 거래가 포인트에 의해 이루어진다는 것을 나타냅니다.
EdgeX: 10.51, 포인트 프로그램의 영향이 눈에 띄지만 개선되고 있습니다.
시장 점유율: 미결제약정 분포
총 시장: 미결제 약정: 약 130억 달러
하이퍼리퀴드: 62% - 시장 선두주자
애스터: 18%, 강력한 성과
라이터: 12%, 시장점유율은 계속 증가하고 있습니다.
EdgeX: 6%, 특정 시장 부문에 집중.
플랫폼 정보
Hyperliquid – 업계 선두주자
62%의 시장점유율로 모든 지표가 안정적으로 유지되었습니다.
연간 수익이 29억 달러에 달하며 공격적인 자사주 매입 프로그램을 운영하고 있습니다.
좋은 실적을 보인 지역 사회 소유 모델
강점: 시장 지배력, 지속 가능한 경제적 이익. 등급: A+
애스터 - 높은 성장
BNB 생태계 통합, CZ 지원;
DefiLlama 데이터 문제
멀티체인 모델이 도입을 촉진합니다.
장점: 생태계 지원, 소매 투자자에 대한 폭넓은 적용 범위.
고려해야 할 요소: 모니터링할 데이터의 투명성. 등급: C+
라이터 - 기술 전문가
무료 모델, 고급 ZK 검증 기술;
엘리트 지원(Thiel, a16z, Lightspeed)
TGE(2026년 1분기) 이전에는 성과 데이터가 제한적입니다.
장점: 기술 혁신, 이더리움 L2 보안.
고려 사항: 사업 모델 지속 가능성, 에어드랍 이후 유지율. 결과: 미정(TGE 성과 대기 중).
EdgeX – 기관 승인
앰버 그룹은 지원과 전문가 수준의 실행 역량을 제공합니다.
연간 수입은 5억 900만 달러이며 금고 성과는 안정적입니다.
아시아 시장 전략, 모바일 우선 접근 방식
강점: 기관 평판, 꾸준한 성장. 고려 사항: 낮은 시장 점유율, 낮은 경쟁적 위치. 등급: B
투자 고려 사항
거래 플랫폼 선택:
하이퍼리퀴드 - 가장 깊은 유동성, 검증된 신뢰성;
Lighter – 거래 수수료가 없어 고빈도 거래자에게 유리합니다.
EdgeX – Hyperliquid보다 비용이 저렴하고 모바일 경험이 뛰어납니다.
Aster – 멀티체인 유연성, BNB 생태계 통합.
토큰 투자 타임라인:
HYPE – 현재 37.19달러에 거래 중
ASTER - 현재 1.05달러에 거래되고 있습니다.
LITER – TGE 2026년 1분기: 토큰 출시를 위한 평가 지표.
EGX – TGE 2025년 4분기, 예비 성과 평가.
산업 관점
시장 성숙도: DEX 부문은 상당한 차별화를 보이고 있으며, Hyperliquid는 지속 가능한 지표와 커뮤니티 응집력을 통해 지배력을 확립했습니다.
성장 전략: 각 플랫폼은 Hyperliquid(전문가), Aster(소매/아시아), Lighter(기술 애호가), EdgeX(기관) 등 서로 다른 사용자 그룹을 타겟으로 합니다.
주요 지표는 다음과 같습니다. 볼륨/OI 비율과 수익은 더 명확한 성과 지표를 제공합니다.
향후 전망: Lighter와 EdgeX의 TGE 이후 성과는 장기적인 경쟁 우위를 결정하는 데 매우 중요할 것입니다. Aster의 미래는 데이터 투명성 문제를 해결하고 생태계 지원을 유지하는 능력에 달려 있습니다.
- 核心观点:Hyperliquid凭持仓量主导Perp DEX市场。
- 关键要素:
- Hyperliquid持仓量占比63%,远超对手。
- 交易量/持仓量比1.57,反映真实需求。
- Aster交易量存疑,Lighter依赖空投激励。
- 市场影响:推动行业关注真实资本沉淀指标。
- 时效性标注:中期影响


