2026年InfoFiリーディングプラットフォーム総覧:三大予測市場はいかに未来を価格設定するか
- 核心的観点:2026年までに、予測市場はニッチなツールから一定の規模を持つ金融インフラへと進化し、その核心的価値は「不確実性」と「市場予想」への価格設定にあり、「情報金融」(InfoFi)という新たなパラダイムを形成している。
- 重要な要素:
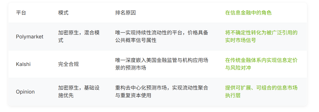
- Polymarketは深い流動性により業界のベンチマークとなり、その価格シグナルはリアルタイムの確率基準およびリスク指標として広く使用され、流動性が情報価値の鍵であることを実証している。
- KalshiはCFTC規制下のイベント先物取引所として、予測市場の伝統的金融システム内におけるコンプライアンスと機関化への発展に現実的な道筋を開いた。
- Opinionプラットフォームはインフラ再構築に焦点を当て、流動性の集約と設計の最適化を通じて、予測市場を実験的な賭けから持続可能でスケーラブルな情報価格設定メカニズムへと推進している。
- 情報金融(InfoFi)の本質的変化は、「資産の価格設定」から「予想の価格設定」へと移行し、資本加重取引を通じて不確実性を取引可能な公共情報シグナルへと転換することにある。
- 予測市場の役割は、「未来を予測する」ことから、未来の出来事に対する市場の集合的コンセンサスをリアルタイムに反映し価格設定することへと変容している。
長い間、予測市場には「周辺的」というレッテルが貼られてきました。選挙予想、スポーツ結果、あるいは暗号コミュニティ内での実験的なガバナンスツールと同一視され、金融ツールというよりは一種の遊びと見なされることが多かったのです。
この認識は2025年に揺らぎ始め、2026年に転換点を迎えました。資金構造が変化し、短期的な賭けは持続的な資本に徐々に置き換わりました。予測価格は主流メディアや専門機関によって引用され始め、規制当局も長年の無視から、前向きな対応と制度的な組み込みへと方針を転換しました。予測市場はもはや賑やかな傍流ではなく、金融システムの視野に徐々に入りつつあります。
不確実性が資本、流動性、継続的な取引所によって価格付けされ始めると、予測市場の役割も変化します。それらはもはや「未来を予測する」ものではなく、市場の未来に対するコンセンサスをリアルタイムに反映するものとなります。本稿では、代表的な3つのプラットフォームに焦点を当て、それらが2026年にどのように共同してInfoFiの運営方法を形作っているかを分析します。

TL;DR 要約
- 2026年までに、予測市場はニッチな賭けのツールから、一定の規模を持つ金融インフラへと進化しました。
- 情報金融(InfoFi)が注目するのは資産や見解ではなく、不確実性と市場期待に対する価格付けです。
- 流動性は、予測市場が内部ツールから公共の情報シグナルへと変わるかどうかを決定する重要な要素です。
- Polymarket、Kalshi、Opinionは、それぞれInfoFiの3つの核心層、すなわち流動性、コンプライアンス/合法性、インフラ実行能力を代表しています。
- 総合的に見ると、予測市場は、将来の結果に対する価格付けと市場コンセンサスの表現のための持続可能なメカニズムへと徐々に進化しています。
予測市場の次の段階:情報金融の台頭
「資産の価格付け」から「期待の価格付け」へ
伝統的な金融システムは、資産の価格付けを中心に機能しています。株式は将来の収益に対する期待を反映し、債券は金利リスクを価格付けし、デリバティブはボラティリティや商品に対するリスクエクスポージャーを表現するために使用されます。情報金融(InfoFi)は別の軸線上で動作します。それは資産そのものではなく、「将来の状態」に対する価格付けに焦点を当てます。この転換が重要なのは、市場が事後的に現れるファンダメンタルズの変化よりも、ますます期待によって駆動されるようになっているからです。
予測市場はこの転換を具体化します。それらは不確実性を、具体的な結果に紐づけられた取引可能な確率に変換します。参加者が新たな情報に反応し続けると、価格はそれに応じて継続的に調整され、集団的期待の変化をリアルタイムに反映します。実際には、情報金融は見解を増幅するのではなく、不確実性を取引可能なシグナルに変換します。これらのシグナルは口頭のコメントではなく、実際の資本の駆け引きから生まれます。
予測市場が他のものと異なる理由
予測市場と他の予測ツールの根本的な違いは、インセンティブメカニズムに現れます。世論調査は結果を伴わないことが多い意見を収集しますが、予測市場は資本によって加重された判断を反映します。自信が強い参加者ほど、より多くの資金を投入する意思があり、その取引が価格に与える影響も大きくなります。一度価格が形成されると、それは公開シグナルとなり、取引に参加していない外部の観察者でも解釈できるようになります。
したがって、予測市場は予測コンテストというよりは、情報処理装置に似ています。それらは「未来を予測している」のではなく、未来に関する信念をリアルタイムで価格付けしているのです。
流動性が重要な分岐点
情報金融システムにおいて、プラットフォーム間の真の差を生むのは理念ではなく、実行能力です。流動性は、情報がプラットフォーム内部に留まるか、外部に拡散して広く引用されるかを決定します。信頼と可用性がユーザーの継続的な参加を支え、規制は情報価値の有無ではなく、規模の上限に影響を与えます。
市場の深さがあるレベルに達すると、価格はもはや内部指標ではなく、公共の情報として機能し始めます。この瞬間こそが、予測市場が実験からインフラへと変わる分岐点です。
2026年における主要プラットフォームの位置付け比較

総合的に見ると、これら3つのプラットフォームは、異なる層面から情報金融の形成経路を描き出しています。Opinionは、持続的な流動性と現実世界での使用をサポートするために、分散型予測市場がどのように再設計されるかを示しています。Kalshiは合法性を規制された金融システムに導入します。Polymarketは、流動性が臨界規模に達した後に何が起こるかを明確に示しています。この最終的な飛躍こそが、なぜ流動性がInfoFiの中心にあるのか、そしてなぜPolymarketが情報金融を理解するのに理想的な出発点なのかを説明しています。
#1 Polymarket:流動性がいかに情報影響力に変換されるか
2026年にPolymarketが頭角を現した決定的要因
Polymarketが第1位になれた核心的な理由はただ一つ:流動性です。
それは予測市場が長年抱えてきた重要な問題に正面から向き合い、以下の設計を通じてブレークスルーを実現しました:
- 主要なイベントカテゴリーにおいて深く持続的な流動性を提供
- ステーブルコイン建ての契約を採用し、価格理解と比較のコストを低減
- 低コストで高速な執行の取引体験を提供し、シンプルで直感的なユーザーフローと組み合わせ
これらの選択により、市場は参加しやすく、拡張性が高まり、操作の難易度も著しく高まりました。
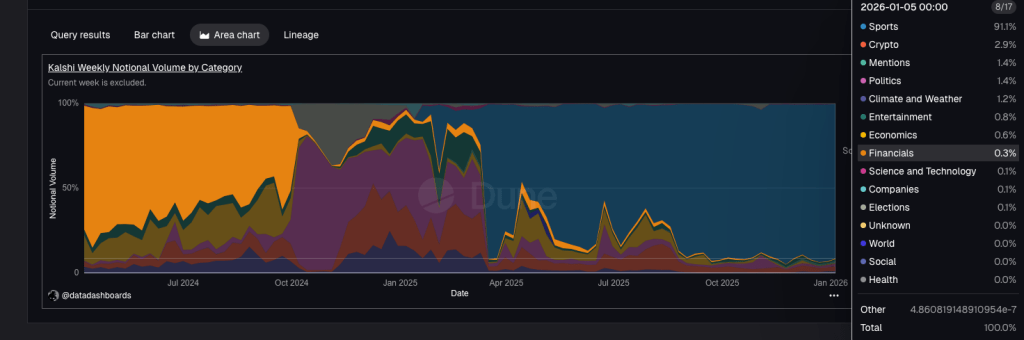
Polymarketの流動性優位性は2025年後半に加速して拡大し、週次の名目取引量は継続的に上昇し、スケール化が信頼できる価格発見の重要な基盤であることを浮き彫りにしています。(Dune Analytics)
情報価格付けメカニズムにおけるPolymarketの重要な選択
Polymarketは、InfoFiの一つの核心原則を明確に検証しています:
流動性を持つ情報だけが、実際の価値を持つ。
流動性が向上すると:
- 新しい情報が出現した時、価格はより速く反映されるようになる
- 単一の取引者が結果に与える影響力が著しく弱まる
- 市場価格は個別の見解ではなく、集団的期待を安定的に反映し始める
市場が実際にPolymarketの価格シグナルをどのように使用しているか
2026年までに、Polymarket上の市場は広く以下の用途に使用されています:
- リアルタイム確率ベンチマーク
- 重大イベントのメディア参照指標
- マクロおよび政治的リスクの取引可能なシグナル
そのハイブリッド設計は、イデオロギー的な極端な方向性を意図的に回避しています:分散化のために可用性を犠牲にすることも、完全な中央集権化によって効率を求めることもありません。このバランスこそが、Polymarketがスケール化拡大を実現できた鍵です。
2024年米国大統領選挙期間中、Polymarket上のトランプ氏勝利確率を含む価格は、政治的期待を測るリアルタイム参照指標として広く使用されました。(Bloomberg)
核心結論 Polymarketは、情報金融が真に形成される前提として、市場が以下の3つの特徴を備えていることを証明しています:
- 参加しやすい
- 操作が難しい
- 規模が十分に大きく、影響力がプラットフォーム自身のユーザー範囲を超える
#2 Kalshi:規制枠組み下での情報金融の道筋
コンプライアンス体系におけるKalshiの独自の位置付け
Polymarketが暗号ネイティブ世界における流動性優位性を代表するならば、Kalshiは情報金融が伝統的な金融システム内でどのように運営されるかを定義しています。
KalshiはCFTC(米国商品先物取引委員会)に承認されたイベント先物取引所です。規制を回避するのではなく、コンプライアンスを戦略的優位性と見なし、それを持続可能な拡張可能な市場フレームワークを構築する基盤としています。
Kalshiはそのイベント契約モデルをスポーツ分野に拡張し、リアルタイムの試合結果を、伝統的な意味での賭けのオッズではなく、規制された取引可能な確率商品に変換しています。(Kalshi)
Kalshiが開くコンプライアンス適用シナリオ
Kalshiは、米国ユーザーが合法的かつコンプライアンスに準拠した前提で、現実のイベントに紐づいた契約を取引することを可能にしています。これには以下が含まれます:
- インフレデータ発表と金利決定
- 政策とマクロ経済結果
- 規制されたスポーツイベント結果
この位置付けにより、予測市場は伝統的な意味での賭博商品ではなく、イベント駆動型の資産クラスとして再定義されています。



